Panabit Support Board!

 找回密码
 注册

QQ登录

只需一步,快速开始

查看: 1789|回复: 0

Panalog Ultra——JIUZHANG(九章)r1p2版本发布简报

[复制链接]
发表于 2026-1-15 17:54:41 | 显示全部楼层 |阅读模式
一. 新增功能
1.1.  支持NTM输出的被动域名、跨境日志、DNS隧道和HTTP日志接入及分析
被动域名:
image005.png
敏感日志:
image007.png
DNS隧道日志
image009.png
HTTP日志
image011.png
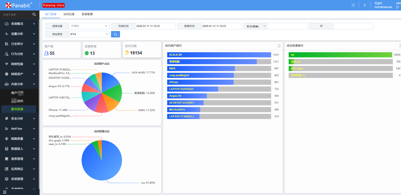
1.2.  增加支持图书资源、用户借贷及XJ访问的行为识别及分析功能
image013.png
1.3.  Netflow模块增加IP流量、应用流量、QOS分析、报表生成及发送功能
Netflow生成报表,并支持邮件发送
image015.png
image017.png

1.4.  网络性能模块增加时延对比功能
image019.png
1.5.  域名排名统计以及账号关联结果显示
image021.png
1.6.  流量概览查询条件区域增加根据应用统计
image023.png
1.7.  IP地址查询条件支持模糊查询;(192.%.%.10)
image025.png
1.8.  增加LDAP登录功能
image027.png
1.9.  设备、端口列表增加接收状态
image029.png
image031.png

1.10. 添加web端口适配功能
image033.png
1.11. 系统设置登录界面管理、系统logo设置、浏览器logo设置
image035.png
image037.png

1.12.新增华三、山石NAT日志解析
image039.png


二. 功能优化
2.1.  用户画像--用户时长功能,支持账号进行查询
image041.png
2.2.  报表管理中,内置的周报表和月报表可以手动打开和关闭
image043.png
2.3.  第三方NAT日志解析和查询时进行源目NAT地址区分
image045.png
2.4.  Syslog日志增加了多关键字的组合查询(用逗号分隔的多个关键字,查询时会当做与的关系查询)
image047.png
2.5.  修复端口配置修改模板后需要重启panaos问题
2.6.  部分模块增加一些导出功能


三.BUG修复
  
序号
  
问题描述
解决进度
1
修复nat日志导出错位的问题
已完成
2
修复设备日志趋势图显示异常的问题
已完成
3
修复资产发现模块目标群组不生效的问题
已完成
4
修复子管理员账号选择设备查询报错问题
已完成
5
修复会话日志账号解析错误问题
已完成
6
修复了安全概览选择多个设备查询报错的问题
已完成
7
修复了NetFLow模块下设备流量和接口流量查询时部分条件不生效的问题
已完成


四.升级包
PanalogUltra_JIUZHANGr1p2_20260112_Linux6.tar.gz (23.67 MB, 下载次数: 237)


您需要登录后才可以回帖 登录 | 注册

本版积分规则

QQ|Archiver|手机版|小黑屋|北京派网软件有限公司 ( ICP备案序号:京ICP备14008283号 )

GMT+8, 2026-4-3 12:48 , Processed in 0.079366 second(s), 19 queries .

Powered by Discuz! X3.4

© 2001-2023 Discuz! Team.

快速回复 返回顶部 返回列表